What's Operational Right Now.
Bookmark this. We're just getting started.
Production-ready capabilities handling real aerospace diligence workflows today. From complex investment document processing to overnight competitive profiles.
IntelligenceCIMs, VDRs, and complex financial models
ResearchProfessional grade research reports
AnalyticsConversational queries on complex datasets
GenerationBoard-ready outputs in native PPTX format
ProfilingSame day detailed profiles (demo)
IntegrationInterview campaign management (demo)
Exchange
Workspace
Knowledge Base
Exchange Capabilities
External Vendor Access
Expert network integration and campaign management (Preview)
WindShift Proprietary Data
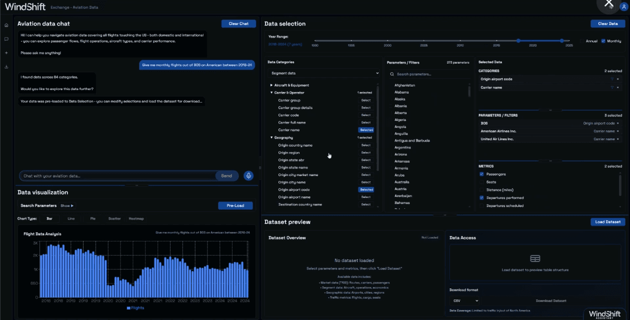
Aviation datasets with conversational analytics
Conversational Analytics
Chat with massive databases, get answers, download data
Service Integration
Connect external tools and services into unified workflows
Workspace CapabilitiesAgent Teams
Rainmaker
Lead generation and business development proposals
Surveyor
Market modeling and landscape analysis
Competitive Profiler
Automated competitive profiling with same-day first drafts (Preview)
Sounder
Industry stakeholder insights and voice-of-customer research
Oracle
Company financial forecasting and scenario planning
Alchemist
Synergies and value creation opportunities
Workspace CapabilitiesDomain Tools
Agentic Deep Research
Professional-grade research for aerospace diligence
Contract Analysis
Structured extraction from legal documents
Web-Scraping
Automated data collection from online sources
Presentation Generation
Board-ready outputs in native PPTX format
Data Processing
Clean and transform data for analysis
Benchmarking
Compare metrics and KPIs across datasets
Data Visualization
Autmatically generates optimal charts and dashboards
Excel Generation
Granular market/financial model creation
Knowledge Base Capabilities
Custom Knowledge Graphs
Project-scoped knowledge graph with Graph RAG architecture
Intelligent Query Interface
Query the full context of your research with citations
Insight Archivist
Distills reusable patterns and best practices
Full Lineage Tracking
Facts always point back to source documents
Document IntelligenceFoundation Layer
Built for Complex Documents
Handles PDFs, Excel models, and pitch decks - even password-protected files
Investment Intelligence
Automatically extracts project codenames and target companies from your deal docs
Never Miss a Chart
AI reads graphs, tables, and diagrams that traditional tools skip over
Bank-Grade Security
Password-protected documents with granular sharing controls for sensitive deals
Find Anything Instantly
Search across thousands of documents with exact citations back to source pages
Upload Hundreds, Search in Minutes
Parallel processing pipeline handles entire data rooms without breaking a sweat
Complete Visibility
Always know which documents are ready to search and which are still processing
Preserves Every Detail
Extracts and stores complex tables and images for deep analysis when you need them